Up 選炭 作成: 2023-12-22
更新: 2024-02-27


    運搬の流れ:
      鉄製炭車 → チップラー → 原炭ポケット
       → コンベアー → 選炭 → 成品ポケット → 石炭貨車積込


    概要
      大森 (1968), p.20
    坑内にて炭車に積込まれた石炭は電車によって搬出されて,
    2車入チプラー2台を通って原炭ポケット (容量3,300 屯) に入り,
    是よりジシマースクリーンに運ばれ塊・中・粉の3炭種に大別され,
    塊炭は手選で,中塊炭粉炭はピストン・ジガーで水洗して,
    各炭種ごとに成品ポケットに送られた。
    又フロテーションによって徴粉炭を回収していた。


    選炭場の位置
     川島 (1933), p.892
    ‥‥ 選炭場の位置は出來得る限り坑口に接近せしむるを可とすれ共、鐵道引込線終端は線路勾配の關係.上 (最大勾配1/40。.平均1/80),現位置より奥部に引込能はざりしを以て、坑口より約 1,350米を距つる現在の位置に設罹せるものなり。
川島 (1933), p.892


    選炭機
     川島 (1933), p.902
     選炭機の良否が製品の品質に影響する處大なるは言を倹たざる處にして、選炭の要點は優良なる精炭を作ると同時に良炭の探収を完全ならしめ、又選炭全費の大部分を占むる人力及動力の節約にあるを以て、之等を主眼としつ次の如く設計せり。
     選衆機は,3臺のスクリーンに依りて76(ミリ)、222粍及其以下の3種に節分け,76粍以上は手選とし、其以下は中小塊ヂガー及粉炭ヂガー各4臺にて水洗す、
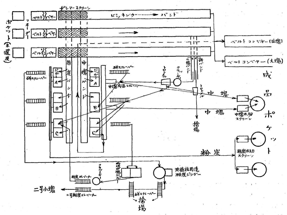
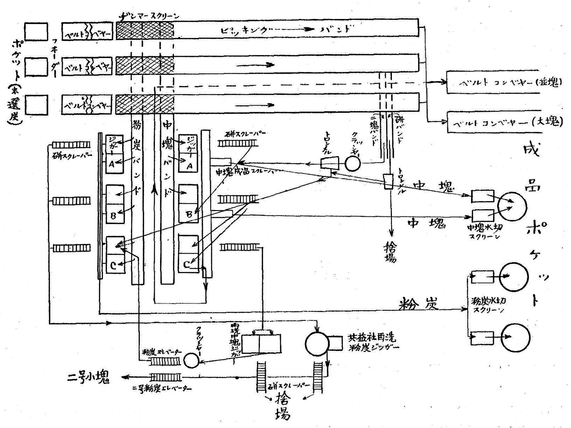
    1日16時間操業の場合,選炭能力2,000瓲にして,系統圖次の如し。




      黒田 (1936), pp.524,525
    各坑の石炭は全部通洞を経てこの選炭場に運ばれ、
    チップラーで転覆されたる石炭は [原炭] ボケットからベルトコンパヤーで選炭機に運ばれ,
    3台のスクリーンで大塊 (3'' 以上〕、中塊 (3'' 以下 7/8'')、粉炭 (7/8'' 以下) の3種に篩別し、
    塊炭は3台のピッキングバンドで手選し、
    中塊及粉炭は全部ジッガーに送って水洗する。
     精選塊炭をベルトコンベヤーで、又水洗した中塊及粉炭を木桶流送で、成品積込ポケットに送る。
    積込ポケットには塊炭の粉砕防止の為にスパイラルシュー卜を備へ、又塊炭の直接貨車積には直積ベルトコンベヤーを設備して居る。
    このコンペヤーは上下することが出来るので. 初めは貨車の中に先端を入れ積込進行と共に吊上げる装置になって居る。
     微粉炭回収並に洗炭用水節約の目的でドルシックナーを設備して用水を一部循環して使って居る。
    用水は1分間約6m3 である。
     洗炭水は直接川に放流せず、約 6,000 余坪の沈澱池で完全に浄化して美唄川に流し込んで居る。
     選炭系統は第5圖の通りで其の処理能力は1日2,000 t であるから,現在の所は約5割の余裕がある。
選炭系統図



黒田 (1936), p.524
選炭場


     川島 (1933), p.902
     選炭機設計上特に注意したる弱黙次の如し。
    地形の利用
    チプラー水準より鐵道軌條面迄の高低53米,水平距離176米あり、 選炭機設計に當り、この地形を利用し運炭動力を節約することに努めたり、 即ち中聞に選炭機水洗機を設置し、石炭はベルトコンベヤーにて総て降り向きに運搬し,洗炭は水流を利用せり。
    洗炭用水
    當所に於ては清水量甚だ僅少にして,水洗用水は通洞排水を利用し得るのみなり、
    此水量は1分間塵かに0.6立方米に過ぎざれ共,直径18.29米のドルシックナーを設備しつ濁水を清浄し循環使用し要を充たしつゝあり。
    石炭粉砕防止装置
    塊炭をポケットに装入するにはスパィラルシユートを用ひ、貨車積みをなすには昇降伸縮自在の移動シユートを用ふ。
     又コンベヤーより直ちに貨車に積込む爲め,リターダー及上下に移動し得るベルトコンベヤーを設備せり。
    76粍 (3") 以下全部水洗
    北海道に於ては普通50粍 (2") 又は63.5粍 (21/2") 以下を水洗しつゝあれ共,當所に於ては76粍 (3") 以下を全部水洗す。
    之れが爲め大塊の手選著しく容易となり、選炭婦の数は60%を減少し,猶且品質を一定する事を得たり、
    更に進んで100粍 (4") 迄水洗することに就て研究中なり。


『故郷美唄の想い出』「三井美唄の歩み-その1」から引用:


『足跡』から引用:
選炭場全景 (1951)


『美唄市史』,1970, p.479 から引用:
選炭場付近



『足跡』から引用:
選炭場 手選場内部



選炭機
レソナンス・スクリーン (石炭の(ふるい)分け)


選炭機
ローベット・スクリーン (脱水篩分け)


浮遊選炭機 (微粉炭の回収)


水送機



国土地理院空中写真 (1962)
選炭場の位置
選炭場


沈殿池 (「沈粉」)